Класс Месторождения:
Тип Месторождения: Газоконденсатное
Местоположение:
Местность:
Стадия разработки:
Год открытия: 1961
Источник информации:
Метод открытия:
Площадь: 12.79 км²
Глебовское газоконденсатное месторождение
Глебовское газоконденсатное месторождение расположено в центральной части Тарханкутского полуострова, в 25 км к юго-востоку от пос. Черноморское. Месторождение приурочено к сим метричной брахиантиклинальной складке, вытянутой в субширотном направлении. Поднятие выявлено сейсмическими исследованиями в 1959 г. и подтверждено структурным бурением в 1960 г. Газовый выброс из скв. 352 с глубины 948 м доказал газоносность отложений палеоцена. Глубокое бурение (1960—1963 гг.) привело к открытию промышленной залежи газа.

Рис.1 Глебовское газоконденсатное месторождение. Схематическая структурная карта по кровле нижнего палеоцена. Составили А. А. Лещинский, Г. П. Курыло, Т. В. Шелешко (1963).
1 - изогипсы кровли продуктивного горизонта, м; 2 - внутренний газо-водяной контакт, м; 3 - внешний газо-водяной контакт, м; 4 - глубокие скважины; 5 - структурно-картировсчные скважины
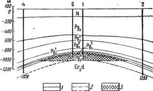
Во вскрытой части разреза принимает участие комплекс отложений мела и палеогена, которые трансгрессивно перекрыты породами неогена. В нижней части вскрытого разреза преобладают карбонатные осадки, а образования олигоцена (майкопская серия) сложены толщей однообразных глин. Общая мощность постмеловых пород составляет 1100— 1400 м.

Рис. 2. Геологический профиль (по линии I—I) через Глебовское месторождение.
1 — поверхность размыва отложений; 2 — газоводяной раздел; 3 — газовые залежи
По кровле нижнего палеоцена поднятие имеет пологий широкий свод и крутые (до 18—20°) крылья. Вверх по разрезу складка выполаживается. Размеры поднятия по замыкающей изогипсе -1095 м составляют 6x2 км, а амплитуда ловушки около 210 м. Тело складки рассечено серией субширотных нарушений с амплитудой до 50 м.
Залежи газа открыты в отложениях верхнего и нижнего палеоцена. Основная нижнепалеоценовая залежь приурочена к толще органогенно - детритусовых известняков мощностью 130 - 140 м. Открытая пористость карбонатных коллекторов колеблется в пределах 1,8 - 38,5% при средневзвешенной величине 19,6% (Лещинский и др., 1963), средняя эффективная 14,9%, а проницаемость не выше 3 мд. По промысловым данным, последняя достигает 198 мд за счет трещиноватости пород. Газонасыщение коллекторов порядка 76%. Эффективная мощность пласта около 125 м. Мощность газоупора в своде 135 м.
Кровля продуктивного горизонта залегает на глубине 950 - 1090 м. Газоводяной контакт находится на отметке - 1018 м. Высота залежи составляет 140 м. Газоконденсатная залежь сводовая, пластового типа. Малоамплитудные разрывы не нарушают гидродинамическое единство залежи. Начальное пластовое давление на газоводяном контакте равнялось 110,5 бар, а температура 68,4° С. Дебиты газа достигают 2,06 млн. м3/сутки, а после проведения интенсификации превышают 5 млн. м3/сутки.
Газ содержит 38 см3/м3 стабильного бесцветного конденсата, плотность которого 719 кг/м3. Легкоподвижный конденсат выкипает при температуре 193° С на 95% (бензина 45%, керосина 55%) и содержит метана 17,4%, этана 6,1%, пропана 4,6%, бутана 2,8%, пентана 9,6%, гексана и высших углеводородов 58,7%, азота 0,3%, углекислоты 0,5%. По химическому составу конденсат метаново-нафтенового ряда с содержанием 8,1 вес. % аренов и 27,5 вес. % нафтенов.
По данным УкрНИИгаза, потенциальное содержание стабильного конденсата 92,2 г/м3. Количество конденсата в приконтактной зоне на 3 см3 выше, чем в своде. Пластовый газ предельно насыщен пентанами и высшими гомологами, однако до начала разработки углеводороды находились в пластовых условиях в однородном состоянии.
Принятые в ГКЗ по кат. C1 и С2 запасы газа составляют 4570 млн. м3, а извлекаемого конденсата (плотность 719 кг/м3) 115 тыс. т.
В плотных глинистых известняках и мергелях верхнего палеоцена газоносна пачка мощностью 32 - 36 м, залегающая на 12 - 15 м выше кровли нижнепалеоценового резервуара. Эффективная мощность трещиноватых коллекторов не превышает 10 м. Дебиты газа незначительны. Газонасыщенность пород определена в 57%. Газоводяной контакт общий с основной залежью. Залежь пластового типа. Газ имеет сходный состав с нижнепалеоценовым.
Водоносные горизонты приурочены к верхнемеловым, палеоценовым, эоценовым и неогеновым отложениям. Дебиты палеоценовых вод обычно составляют 0,8—48 м3/сутки при самоизливах, а в скв. 3 фонтанирующий приток из кавернозной зоны в низах нижнепалеоценового комплекса (интервал 1036—1138 м) равнялся 1152 м3/сутки за счет эффекта термолифта. Напорная поверхность палеоценовых вод до эксплуатации была горизонтальной ( + 74,5 м вод. ст. от уровня моря). Месторождение введено в разработку с 1966 г. Режим залежи газовый, но отмечено слабое внедрение законтурных вод в приконтактную зону.
В солевом составе вод продуктивного горизонта преобладают ионы натрия и хлора. Минерализация воды равна 17,5—39 г/дм3. Характерно высокое содержание сульфатов (0,6—2,28%-экв), а из микрокомпонентов - бора (до 400 мг/дм3) и йода (15—26 мг). Залежь газа подпирают воды гидрокарбонатно-натриевого типа, которые вниз по пласту сменяются на южном крыле хлор-кальциевыми (скв. 4). Пластовый газ выносит на поверхность до 2 см3/м3 низкоминерализованных (1—4 г/дм3) конденсационных вод разного состава.
Перспективность меловых отложений еще не выяснена.
Источник: Геология СССР. Том VIII. Крым. Полезные ископаемые. М., «Недра», 1974. 208 с.
Следующее Месторождение: Придорожное